retime123 opened a new pull request, #10287: URL: https://github.com/apache/dolphinscheduler/pull/10287
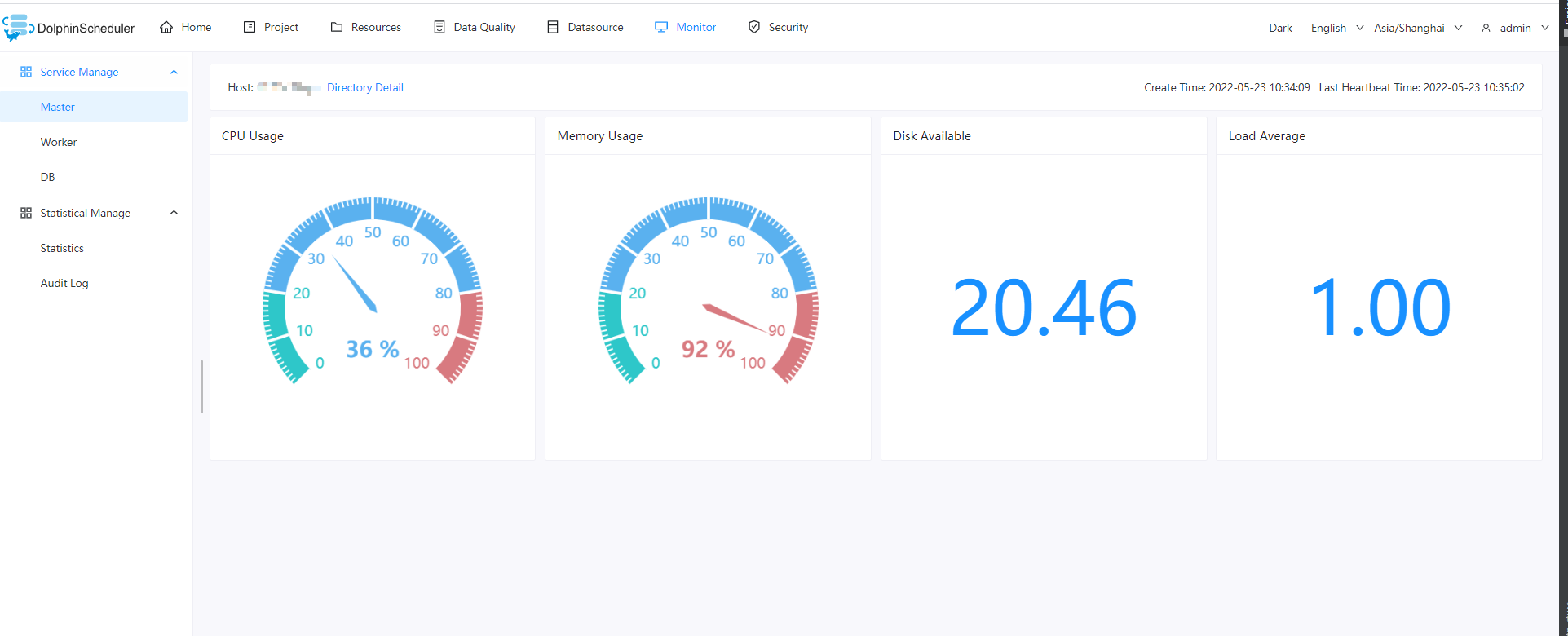
<!--Thanks very much for contributing to Apache DolphinScheduler. Please review https://dolphinscheduler.apache.org/en-us/community/development/pull-request.html before opening a pull request.--> ## Purpose of the pull request This method is added because the available disk capacity cannot be monitored before https://github.com/apache/dolphinscheduler/pull/10186 <!--(For example: This pull request adds checkstyle plugin).--> ## Brief change log Change dolphinscheduler-common/src/main/java/org/apache/dolphinscheduler/common/Constants.java Change dolphinscheduler-common/src/main/java/org/apache/dolphinscheduler/common/utils/HeartBeat.java Change dolphinscheduler-common/src/main/java/org/apache/dolphinscheduler/common/utils/OSUtils.java Change dolphinscheduler-ui/src/views/monitor/servers/master/index.tsx Change dolphinscheduler-ui/src/views/monitor/servers/worker/index.tsx Change dolphinscheduler-ui/src/locales/en_US/monitor.ts Change dolphinscheduler-ui/src/locales/zh_CN/monitor.ts unit testing Change dolphinscheduler-common/src/test/java/org/apache/dolphinscheduler/common/os/OSUtilsTest.java Change dolphinscheduler-common/src/test/java/org/apache/dolphinscheduler/common/utils/HeartBeatTest.java <!--*(for example:)* - *Add maven-checkstyle-plugin to root pom.xml* --> ## Verify this pull request retry <!--*(Please pick either of the following options)*-->  <!--*(example:)* - *Added dolphinscheduler-dao tests for end-to-end.* - *Added CronUtilsTest to verify the change.* - *Manually verified the change by testing locally.* --> -- This is an automated message from the Apache Git Service. To respond to the message, please log on to GitHub and use the URL above to go to the specific comment. To unsubscribe, e-mail: [email protected] For queries about this service, please contact Infrastructure at: [email protected]
