feiyuyitiao opened a new issue, #16387:
URL: https://github.com/apache/pulsar/issues/16387
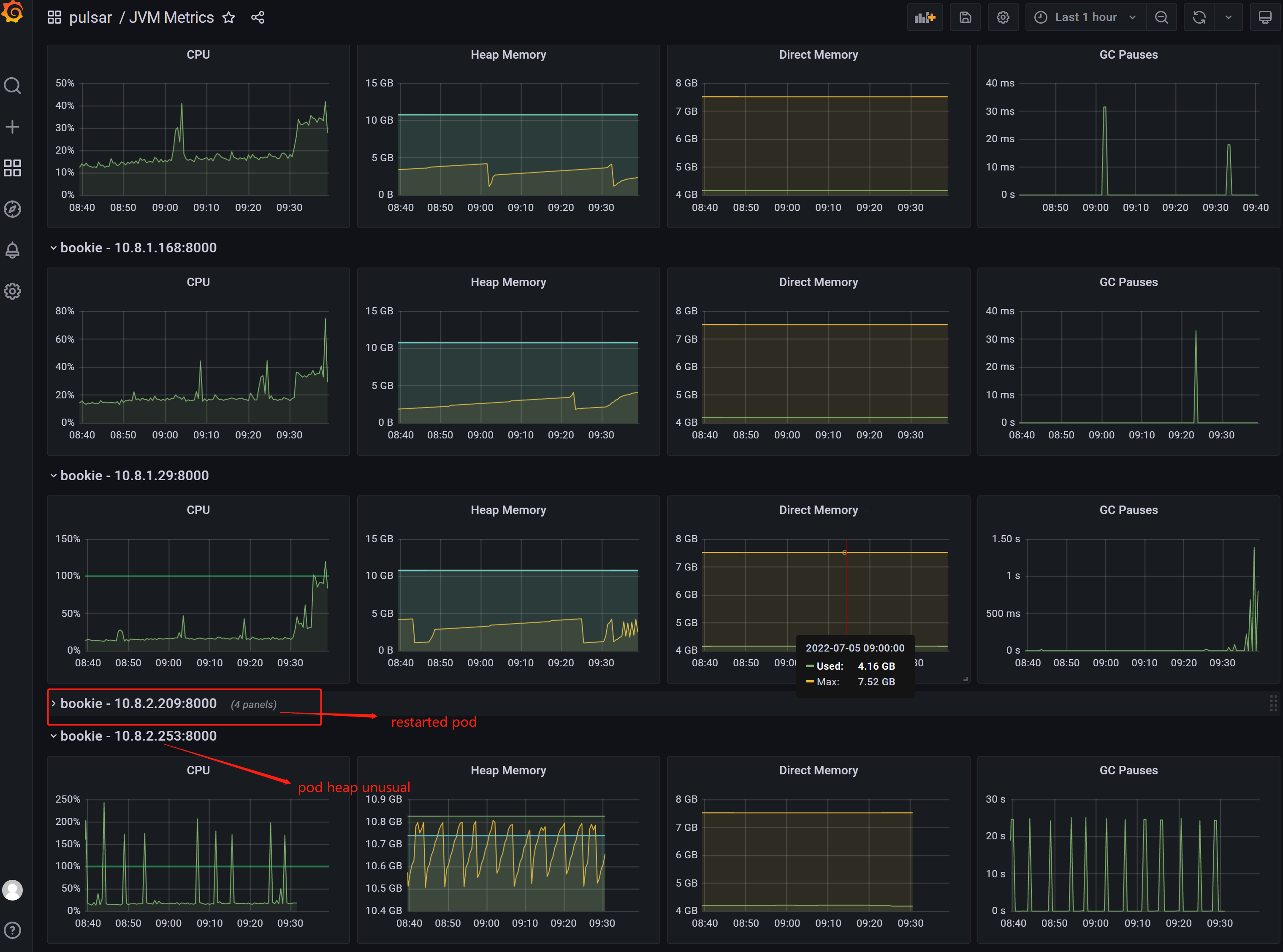
**Describe the bug**
We have four bookie node, all the parameter setting was the same, but the
bookie heap used not balance after run a while, one bookie head memory used
high and the gc time enlarge and frequencily , this can risk bookie OOM.
PULSAR_GC: |
-XX:+UseG1GC -XX:MaxGCPauseMillis=20 -XX:+ParallelRefProcEnabled
-XX:+UnlockExperimentalVMOptions -XX:+AggressiveOpts -XX:+DoEscapeAnalysis
-XX:ParallelGCThreads=4 -XX:ConcGCThreads=4 -XX:G1NewSizePercent=30
-XX:G1MaxNewSizePercent=60 -XX:+DisableExplicitGC -XX:-ResizePLAB
-XX:+ExitOnOutOfMemoryError -XX:+PerfDisableSharedMem -verbosegc
PULSAR_MEM: |
-Xms10g -Xmx10g -XX:MaxDirectMemorySize=7g
besides,we have 700,00 topics, and 40000 connections.
**To Reproduce**
Steps to reproduce the behavior:
out request is stable, pulsar run about two weeks the blance issue comes.
**Expected behavior**
the bookie heap used balanced in all node.
**Screenshots**

**Desktop (please complete the following information):**
- OS: [e.g. iOS]
Ubuntu 20.04.4 LTS ( kubernetes pod)
**Additional context**
Add any other context about the problem here.
--
This is an automated message from the Apache Git Service.
To respond to the message, please log on to GitHub and use the
URL above to go to the specific comment.
To unsubscribe, e-mail: [email protected]
For queries about this service, please contact Infrastructure at:
[email protected]