xuesong172500 opened a new issue #7270:
URL: https://github.com/apache/pulsar/issues/7270
**Describe the bug**
15:15:56.967 [db-storage-9-1] INFO
org.apache.bookkeeper.bookie.EntryLogManagerForSingleEntryLog - Synced entry
logger 0 to disk.
15:16:23.548 [BookieWriteThreadPool-OrderedExecutor-0-0] INFO
org.apache.bookkeeper.bookie.storage.ldb.DbLedgerStorage - Write cache is full,
triggering flush
15:16:53.837 [BookieWriteThreadPool-OrderedExecutor-0-0] INFO
org.apache.bookkeeper.bookie.storage.ldb.DbLedgerStorage - Write cache is full,
triggering flush
15:18:42.667 [BookieReadThreadPool-OrderedExecutor-0-0] ERROR
org.apache.bookkeeper.proto.BookieServer - Unable to allocate memory, exiting
bookie
io.netty.util.internal.OutOfDirectMemoryError: failed to allocate 16777216
byte(s) of direct memory (used: 2130706463, max: 2147483648)
at
io.netty.util.internal.PlatformDependent.incrementMemoryCounter(PlatformDependent.java:726)
~[io.netty-netty-common-4.1.45.Final.jar:4.1.45.Final]
at
io.netty.util.internal.PlatformDependent.allocateDirectNoCleaner(PlatformDependent.java:681)
~[io.netty-netty-common-4.1.45.Final.jar:4.1.45.Final]
at
io.netty.buffer.PoolArena$DirectArena.allocateDirect(PoolArena.java:758)
~[io.netty-netty-buffer-4.1.45.Final.jar:4.1.45.Final]
at io.netty.buffer.PoolArena$DirectArena.newChunk(PoolArena.java:734)
~[io.netty-netty-buffer-4.1.45.Final.jar:4.1.45.Final]
at io.netty.buffer.PoolArena.allocateNormal(PoolArena.java:245)
~[io.netty-netty-buffer-4.1.45.Final.jar:4.1.45.Final]
at io.netty.buffer.PoolArena.allocate(PoolArena.java:227)
~[io.netty-netty-buffer-4.1.45.Final.jar:4.1.45.Final]
at io.netty.buffer.PoolArena.allocate(PoolArena.java:147)
~[io.netty-netty-buffer-4.1.45.Final.jar:4.1.45.Final]
at
io.netty.buffer.PooledByteBufAllocator.newDirectBuffer(PooledByteBufAllocator.java:342)
~[io.netty-netty-buffer-4.1.45.Final.jar:4.1.45.Final]
at
io.netty.buffer.AbstractByteBufAllocator.directBuffer(AbstractByteBufAllocator.java:187)
~[io.netty-netty-buffer-4.1.45.Final.jar:4.1.45.Final]
at
org.apache.bookkeeper.common.allocator.impl.ByteBufAllocatorImpl.newDirectBuffer(ByteBufAllocatorImpl.java:164)
[org.apache.bookkeeper-bookkeeper-common-allocator-4.10.0.jar:4.10.0]
at
org.apache.bookkeeper.common.allocator.impl.ByteBufAllocatorImpl.newDirectBuffer(ByteBufAllocatorImpl.java:158)
[org.apache.bookkeeper-bookkeeper-common-allocator-4.10.0.jar:4.10.0]
at
io.netty.buffer.AbstractByteBufAllocator.directBuffer(AbstractByteBufAllocator.java:187)
[io.netty-netty-buffer-4.1.45.Final.jar:4.1.45.Final]
at
org.apache.bookkeeper.bookie.storage.ldb.ReadCache.get(ReadCache.java:145)
[org.apache.bookkeeper-bookkeeper-server-4.10.0.jar:4.10.0]
at
org.apache.bookkeeper.bookie.storage.ldb.SingleDirectoryDbLedgerStorage.getEntry(SingleDirectoryDbLedgerStorage.java:429)
[org.apache.bookkeeper-bookkeeper-server-4.10.0.jar:4.10.0]
at
org.apache.bookkeeper.bookie.storage.ldb.DbLedgerStorage.getEntry(DbLedgerStorage.java:199)
[org.apache.bookkeeper-bookkeeper-server-4.10.0.jar:4.10.0]
at
org.apache.bookkeeper.bookie.LedgerDescriptorImpl.readEntry(LedgerDescriptorImpl.java:159)
[org.apache.bookkeeper-bookkeeper-server-4.10.0.jar:4.10.0]
at org.apache.bookkeeper.bookie.Bookie.readEntry(Bookie.java:1420)
[org.apache.bookkeeper-bookkeeper-server-4.10.0.jar:4.10.0]
at
org.apache.bookkeeper.proto.ReadEntryProcessor.processPacket(ReadEntryProcessor.java:80)
[org.apache.bookkeeper-bookkeeper-server-4.10.0.jar:4.10.0]
at
org.apache.bookkeeper.proto.PacketProcessorBase.safeRun(PacketProcessorBase.java:85)
[org.apache.bookkeeper-bookkeeper-server-4.10.0.jar:4.10.0]
at
org.apache.bookkeeper.common.util.SafeRunnable.run(SafeRunnable.java:36)
[org.apache.bookkeeper-bookkeeper-common-4.10.0.jar:4.10.0]
at
java.util.concurrent.ThreadPoolExecutor.runWorker(ThreadPoolExecutor.java:1142)
[?:1.8.0_101]
at
java.util.concurrent.ThreadPoolExecutor$Worker.run(ThreadPoolExecutor.java:617)
[?:1.8.0_101]
at
io.netty.util.concurrent.FastThreadLocalRunnable.run(FastThreadLocalRunnable.java:30)
[io.netty-netty-common-4.1.45.Final.jar:4.1.45.Final]
at java.lang.Thread.run(Thread.java:745) [?:1.8.0_101]
**To Reproduce**
Steps to reproduce the behavior:
1. bin/pulsar-perf produce -threads 2 -r 50000
persistent://public/default/test-string100
2. bin/pulsar-perf consume -q 100 -n 100 -st Shared -s consumerSych
persistent://public/default/test-string100
3. Topic has 100 partitions

**Expected behavior**
A clear and concise description of what you expected to happen.
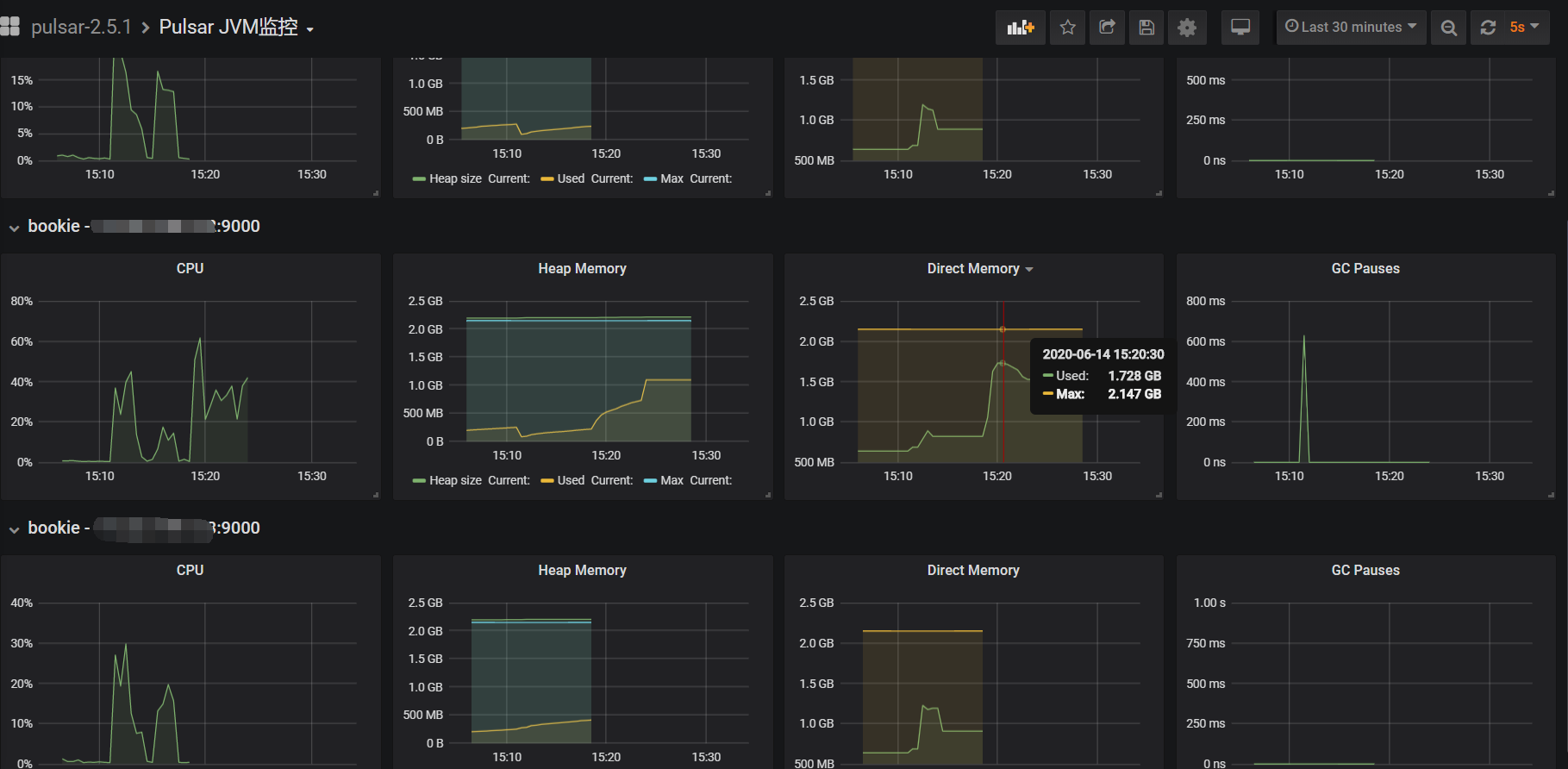
**Screenshots**
If applicable, add screenshots to help explain your problem.
**Desktop (please complete the following information):**
- OS: [e.g. iOS]
**Additional context**
Add any other context about the problem here.
----------------------------------------------------------------
This is an automated message from the Apache Git Service.
To respond to the message, please log on to GitHub and use the
URL above to go to the specific comment.
For queries about this service, please contact Infrastructure at:
[email protected]