vlsi opened a new issue #9154: URL: https://github.com/apache/pulsar/issues/9154
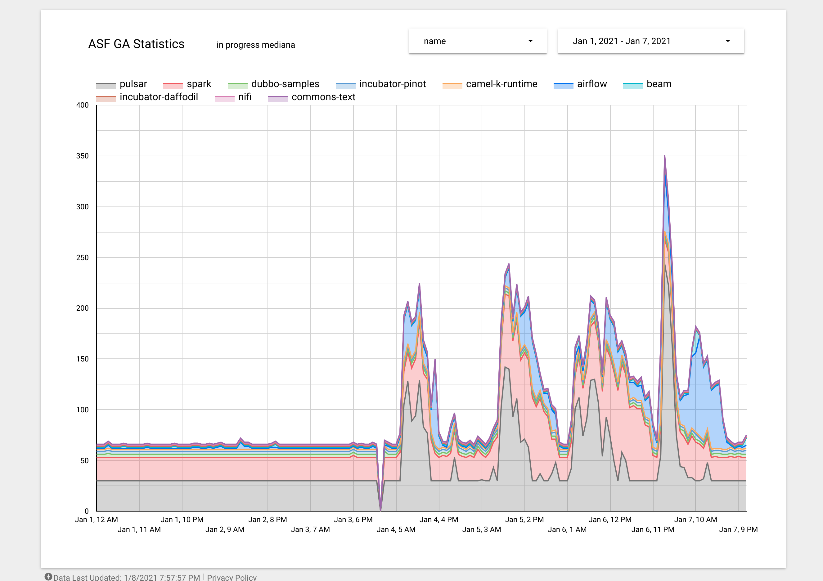
GitHub Actions queue is very high for Apache projects, and it looks like a significant number of executors are occupied by Pulsar jobs :-( Note: all Apache projects share the same limit of shared GitHub Actions runners, and based on the chart below Pulsar is consuming 30+ runners while the total limit (for all ASF projects) is 180. See https://lists.apache.org/thread.html/r5303eec41cc1dfc51c15dbe44770e37369330f9644ef09813f649120%40%3Cbuilds.apache.org%3E >number of GA workflows in/progress/queued per project and they clearly show the situation is getting worse by day:  ---------------------------------------------------------------- This is an automated message from the Apache Git Service. To respond to the message, please log on to GitHub and use the URL above to go to the specific comment. For queries about this service, please contact Infrastructure at: [email protected]
