BewareMyPower opened a new issue #10324: URL: https://github.com/apache/pulsar/issues/10324
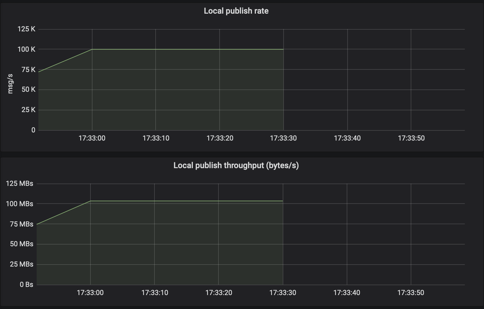
**Describe the bug** When I run a pulsar-perf to produce messages to a single broker cluster with 100000 messages per second and the default 1KB message size, the throughput from client side is too large: > 09:33:20.976 [main] INFO org.apache.pulsar.testclient.PerformanceProducer - Throughput produced: 100003.6 msg/s --- 781.3 Mbit/s --- failure 0.0 msg/s --- Latency: mean: 2.932 ms - med: 2.864 - 95pct: 3.593 - 99pct: 4.949 - 99.9pct: 27.037 - 99.99pct: 36.402 - Max: 36.464 > 09:33:31.005 [main] INFO org.apache.pulsar.testclient.PerformanceProducer - Throughput produced: 99998.4 msg/s --- 781.2 Mbit/s --- failure 0.0 msg/s --- Latency: mean: 2.806 ms - med: 2.839 - 95pct: 3.554 - 99pct: 3.704 - 99.9pct: 6.221 - 99.99pct: 15.474 - Max: 15.514 However, from the dashboard's metrics, the throughput is normal, which should be about 100000 / 1024 = 97.65 MB/s. **To Reproduce** Steps to reproduce the behavior: 1. Run a pulsar cluster or standalone 2. Run pulsar-perf ```bash ./bin/pulsar-perf produce -r 100000 my-topic ``` **Expected behavior** The throughput should be accurate. **Screenshots**  **Desktop (please complete the following information):** - OS: [e.g. iOS] **Additional context** Add any other context about the problem here. -- This is an automated message from the Apache Git Service. To respond to the message, please log on to GitHub and use the URL above to go to the specific comment. For queries about this service, please contact Infrastructure at: [email protected]
