GitHub user sardell opened a pull request:
https://github.com/apache/metron/pull/1068
METRON-1626: Fix empty result returned when searching for a single alert
contained in a metaalert
## Contributor Comments
When a user tries to search for a single alert contained within a
metaalert, an empty result set is returned from the API. Upon further
inspection, it looks like this is because the query string is not updated to
use metron_alert in place of alert.
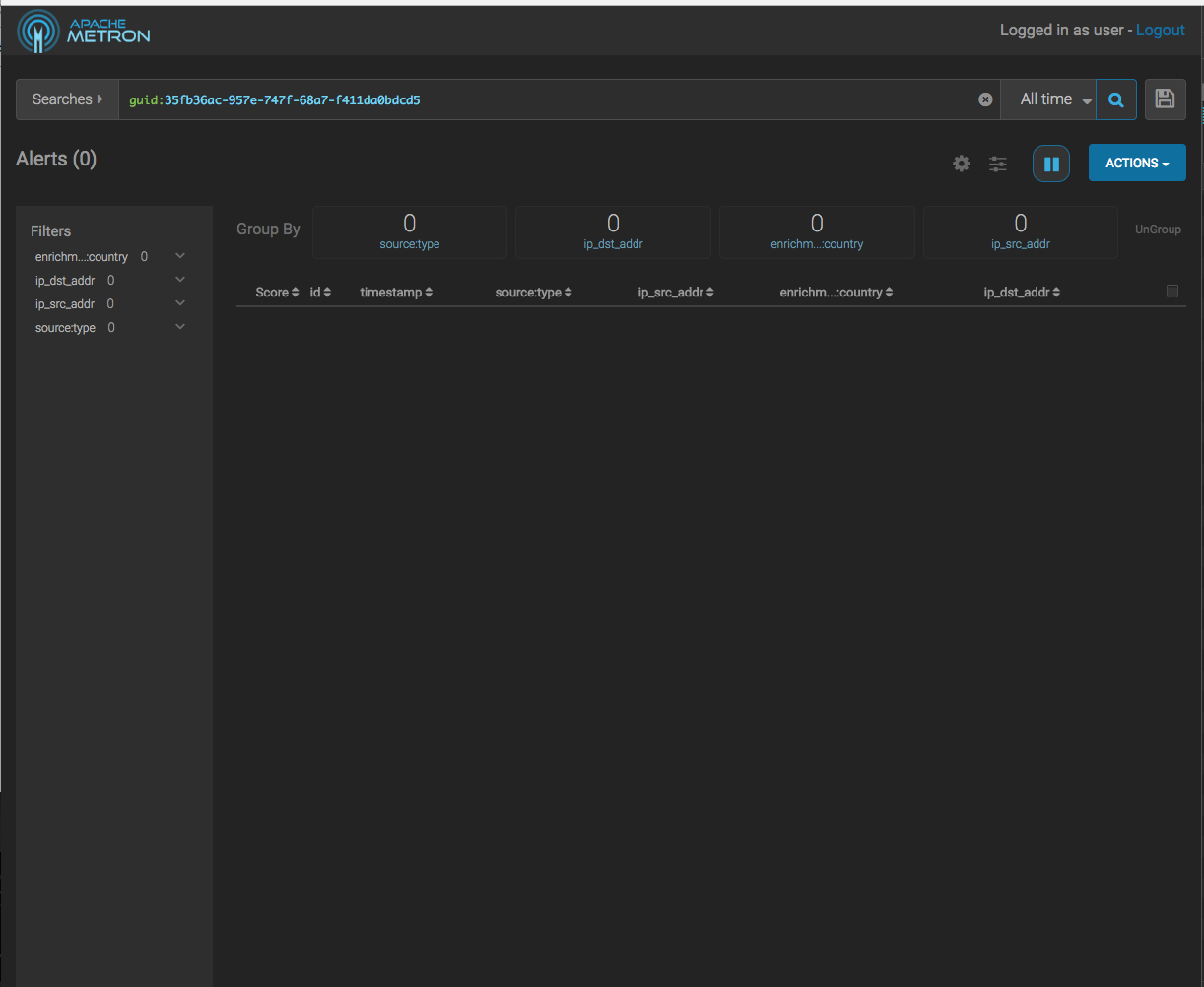
To reproduce, create a metaalert in the UI. Expand the metaalert to show
nested alerts, then click on one of the nested alerts. Instead of seeing the
metaalert and its nested alerts returned, an empty result is displayed (see
screenshots below).


## Pull Request Checklist
Thank you for submitting a contribution to Apache Metron.
Please refer to our [Development
Guidelines](https://cwiki.apache.org/confluence/pages/viewpage.action?pageId=61332235)
for the complete guide to follow for contributions.
Please refer also to our [Build Verification
Guidelines](https://cwiki.apache.org/confluence/display/METRON/Verifying+Builds?show-miniview)
for complete smoke testing guides.
In order to streamline the review of the contribution we ask you follow
these guidelines and ask you to double check the following:
### For all changes:
- [ ] Is there a JIRA ticket associated with this PR? If not one needs to
be created at [Metron
Jira](https://issues.apache.org/jira/browse/METRON/?selectedTab=com.atlassian.jira.jira-projects-plugin:summary-panel).
- [ ] Does your PR title start with METRON-XXXX where XXXX is the JIRA
number you are trying to resolve? Pay particular attention to the hyphen "-"
character.
- [ ] Has your PR been rebased against the latest commit within the target
branch (typically master)?
### For code changes:
- [ ] Have you included steps to reproduce the behavior or problem that is
being changed or addressed?
- [ ] Have you included steps or a guide to how the change may be verified
and tested manually?
- [ ] Have you ensured that the full suite of tests and checks have been
executed in the root metron folder via:
```
mvn -q clean integration-test install &&
dev-utilities/build-utils/verify_licenses.sh
```
- [ ] Have you written or updated unit tests and or integration tests to
verify your changes?
- [ ] If adding new dependencies to the code, are these dependencies
licensed in a way that is compatible for inclusion under [ASF
2.0](http://www.apache.org/legal/resolved.html#category-a)?
- [ ] Have you verified the basic functionality of the build by building
and running locally with Vagrant full-dev environment or the equivalent?
### For documentation related changes:
- [ ] Have you ensured that format looks appropriate for the output in
which it is rendered by building and verifying the site-book? If not then run
the following commands and the verify changes via
`site-book/target/site/index.html`:
```
cd site-book
mvn site
```
#### Note:
Please ensure that once the PR is submitted, you check travis-ci for build
issues and submit an update to your PR as soon as possible.
It is also recommended that [travis-ci](https://travis-ci.org) is set up
for your personal repository such that your branches are built there before
submitting a pull request.
You can merge this pull request into a Git repository by running:
$ git pull https://github.com/sardell/metron METRON-1626
Alternatively you can review and apply these changes as the patch at:
https://github.com/apache/metron/pull/1068.patch
To close this pull request, make a commit to your master/trunk branch
with (at least) the following in the commit message:
This closes #1068
----
commit 4f8262196cb631dbc29e56fd558d77efae170eec
Author: Shane Ardell <sardell@...>
Date: 2018-06-20T11:47:14Z
fix search query to use metron_alert instead of alert for nested queries
----
---