mrproliu opened a new pull request #8193: URL: https://github.com/apache/skywalking/pull/8193
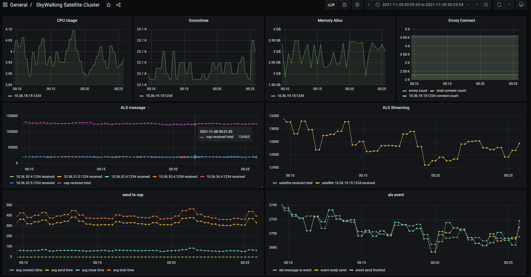
I am working on improving the performance of transparent message transmission for the [skywalking-satellite](https://github.com/apache/skywalking-satellite) project. Then I realize the ALS protocol needed to operate the stream on each identity stream message. The satellite needs more resources and time. This is especially true when envoys are high in number. I have tried to cache the stream on the satellite side, but more resources are wasted due to resource preemption. So I think we could dependency on the gRPC streaming messages are order feature, using the same stream to send cross identity messages. After that, I did a test in this way, and the efficiency of sending ALS messages to OAP was improved, and the memory queue of the satellite was more stable. This new protocol is copied from ALS and will only be called by the satellite. Here have some screenshots to see the effect after optimization. Here, `2300` envoy instances are used to transparently transmit ALS messages to OAP through satellite, at a rate of `120K+` QPS. The ALS message tab is read from the `oap`, `envoy_als_in_count` metric.   - [x] Update the [`CHANGES` log](https://github.com/apache/skywalking/blob/master/CHANGES.md). -- This is an automated message from the Apache Git Service. To respond to the message, please log on to GitHub and use the URL above to go to the specific comment. To unsubscribe, e-mail: [email protected] For queries about this service, please contact Infrastructure at: [email protected]
