wu-sheng commented on pull request #8194: URL: https://github.com/apache/skywalking/pull/8194#issuecomment-981250365
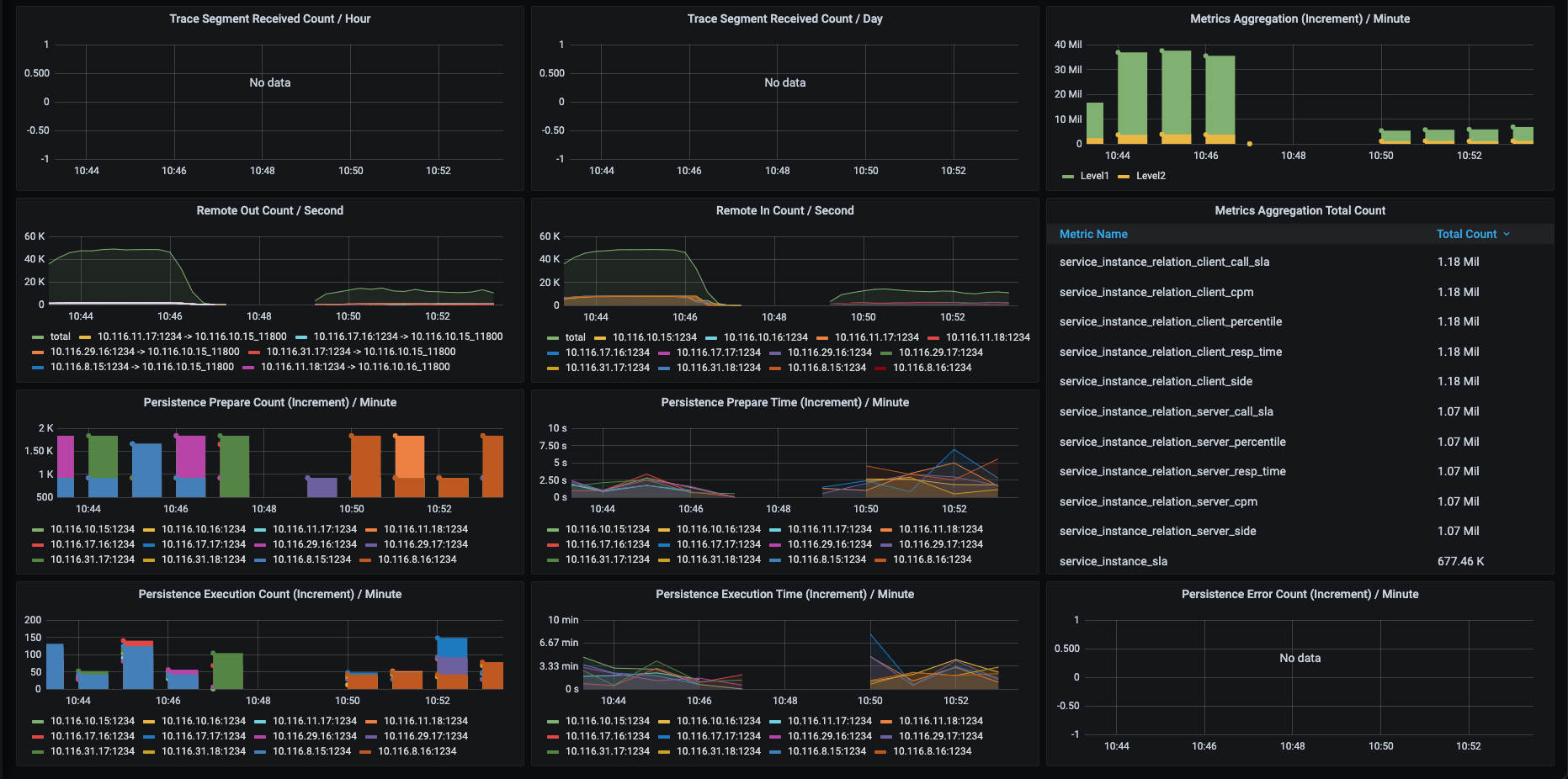
   We have the 2nd time verification rechecked. Before 10:48, it was this PR's codebase testing, and after than we reset back to `master branch`(including IoTDB implementation for now). Same drop happened. __  According to this dependencies change, we are going to do one more attempting, which is, removing `logback-*`, even I think this has very little chance to affect this, due to we don't output logs many things during testing. But, this is only possible guess, others have to be rechecked by IoTDB team. -- This is an automated message from the Apache Git Service. To respond to the message, please log on to GitHub and use the URL above to go to the specific comment. To unsubscribe, e-mail: [email protected] For queries about this service, please contact Infrastructure at: [email protected]
