BUAAserein opened a new pull request, #9212: URL: https://github.com/apache/iotdb/pull/9212
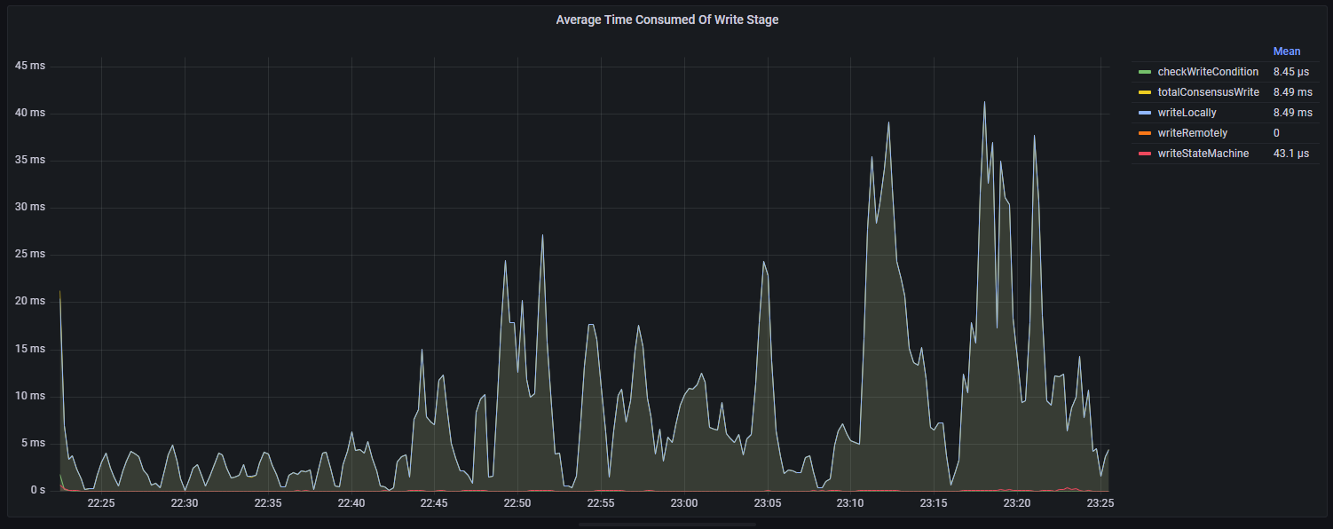
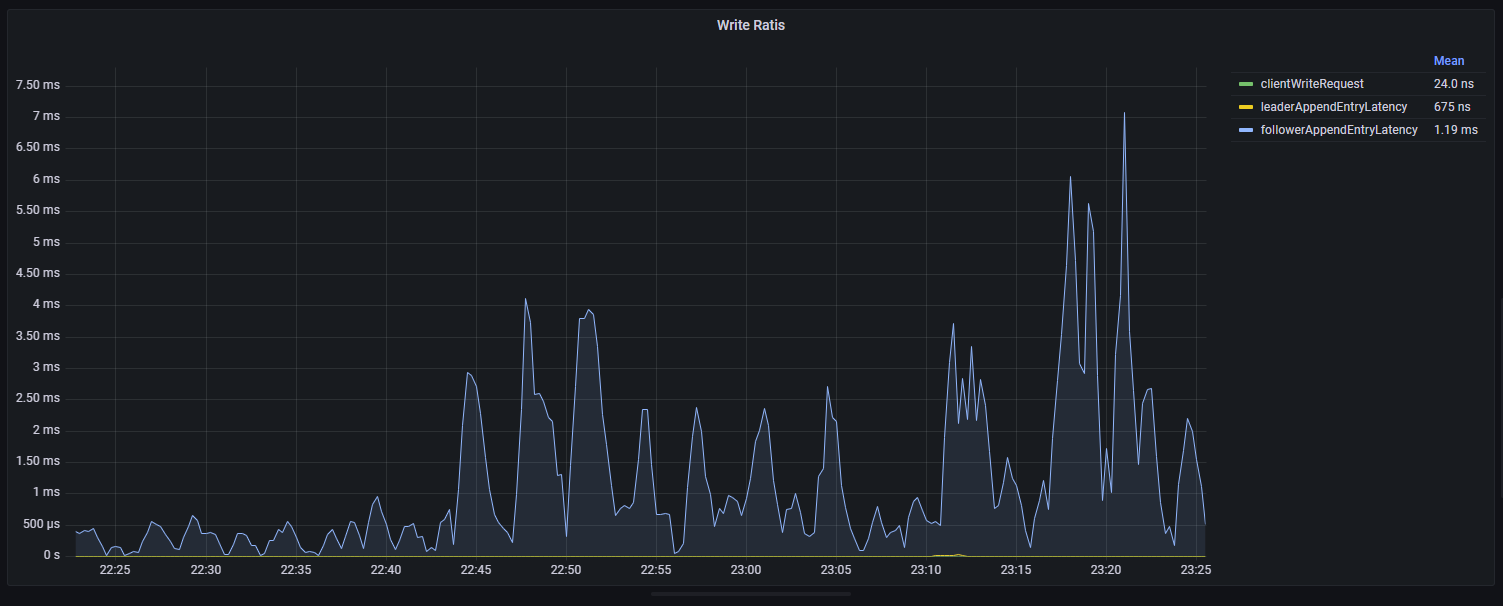
## Description ### Add RatisConsensus metrics in datanode dashboard, it contains 5 panels now. #### Average Time Consumed Of Write Stage It shows the time of wirting stages in RatisConsensus.  #### Average Time Consumed Of Read Stage It shows the time of reading stages in RatisConsensus.  #### Write Ratis It shows the time of wirting ratis roughly.  #### Leader Write Ratis Log It shows the time of wirting ratis in detail (leader writes the records to its raft log).  #### RatisConsensus Memory It shows some memory metris in ratis.  -- This is an automated message from the Apache Git Service. To respond to the message, please log on to GitHub and use the URL above to go to the specific comment. To unsubscribe, e-mail: [email protected] For queries about this service, please contact Infrastructure at: [email protected]
