Tassatux opened a new pull request #12338: URL: https://github.com/apache/druid/pull/12338
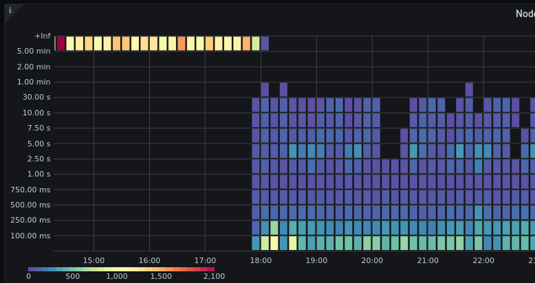
query/node/ttfb metrics are in milliseconds, but it missed the conversionFactor in defaultMetrics.json from prometheus-emitter, so metrics ends in '+Inf' bucket instead of being properly processed. Cf heatmap after adding the missing conversionFactor:  -- This is an automated message from the Apache Git Service. To respond to the message, please log on to GitHub and use the URL above to go to the specific comment. To unsubscribe, e-mail: [email protected] For queries about this service, please contact Infrastructure at: [email protected] --------------------------------------------------------------------- To unsubscribe, e-mail: [email protected] For additional commands, e-mail: [email protected]
